您当前的位置:首页 > 政务公开 > 泉州动态 > 泉州要闻
“数智”潮涌刺桐城 奋楫争先“开门红”
来源:泉州市数据管理局、泉州政务 2026-03-21 09:17 阅读人数:1

  春潮涌动刺桐城,数智产业势如虹。2026年是“十五五”开局之年,泉州数智产业以“起步即冲刺”的昂扬姿态,在基础设施、产业能级、政务服务三大领域协同发力,写下一份分量足、成色亮的“开门红”答卷。

  强基筑网,数字底座越夯越实  

  欲筑室者,先治其基。开年以来,泉州市数据管理局积极协调破解5G建设中的重点难点问题,加快推进公共资源开放共享,为5G配套建设提供有力支持,全面按下数字基础设施“快进键”,为数字经济高质量发展铺就畅通高效的信息“高速路”。一季度,全市新建5G基站254个,累计建成5G基站超3.1万个,实现行政村5G通达率100%,建成全省规模最大的地市级5G通信网络,数字红利正精准触达民生一线。

  在深化应用方面,泉州积极整合运营商、设备厂家和传统制造行业等资源,深度发掘5G技术内生需求,累计培育5G应用案例230个,打造五条5G应用精品路线,为千行百业数字化转型插上翅膀。与此同时,重大项目与市场主体实现协同推进,既有一批打基础、利长远的重大项目加速落地——今年以来新增储备数字基础设施项目12个,总投资达95.94亿元;也有市场主体的蓬勃发展——首季全市共有91家企业入选第三批数据企业名单,累计157家数据企业被纳入省数据企业培育库,市场主体梯队持续壮大,核心产业活力奔涌。

  从硬件的加速覆盖到主体的蓬勃生长,从网络的全域通达到应用的深度渗透,泉州数字经济的“底座”越发坚实,“家底”越发厚实,为后续腾飞积蓄充沛动能。

 

  载体扩容,产业能级越跃越高  

  栽下梧桐树,引得凤凰来。数字经济的蓬勃发展,离不开高能级载体的支撑与集聚。新年伊始,泉州便下出数字产业布局的“先手棋”,出台《加快泉州市数字经济发展若干措施》,系统部署数字经济领域重点工作与支持政策,明确覆盖8大领域、单项补助最高达100万元的具体举措,以真金白银激发市场活力。

  政策发力的同时,泉州的数字产业布局也迎来重大战略机遇,泉州成功入选国家数据产业集聚区建设试点,相关重磅内容被写入省政府年度重点工作报告,标志着泉州从区域节点跃升为国家战略支点,发展位势显著提升。在省级层面,泉州“一区三园”组团上榜,丰泽区数据产业集聚区入选省数据产业集聚区,泉州数字经济产业园、泉港石化工业园区、数字福建(安溪)产业园入选省数据要素产业园,由此形成了“一核引领、多点支撑”的产业发展新格局。

  梧桐成林,自有凤来。众多数字企业正是看中这片日益丰沃的产业沃土,纷纷抢滩布局、落地生根。为了让这些“金凤凰”不仅栖得下、更能长得壮,泉州在政策加持的基础上同步强化资金保障。2026年第一季度,国家数据产业集聚区建设试点下达补助600万元,三个省级数据要素产业园各下达300万元,共计1500万元资金迅速到位,第一时间注入数字产业起步区和重点项目,让落地企业享受到实实在在的“阳光雨露”。

 

  数治增效,政务服务越跑越优  

  工欲善其事,必先利其器。在数字经济时代,数字化手段正是优化政务服务、提升治理效能的“利器”。为进一步优化营商环境,泉州持续以“数”为刃,通过数字技术的深度应用,不断刷新政务服务的高度与温度。最新出炉的省对市数字政务发展绩效考核结果显示,泉州以满分成绩蝉联全省第一,连续两年稳坐头把交椅,数字政务建设成果获得充分肯定,这把“数字利刃”已然锋芒初露。

  在项目评审方面,一季度市本级政府投资信息化项目建议书评审工作圆满收官,共征集一般程序项目25项,总投资估算1.5亿元。通过专业严谨的“把脉问诊”,最终核减项目9项,总投资估算核减33%,既实现了财政资金的精准滴灌,也推动了项目质效的双重提升,让“利器”用得其所、用在刀刃。

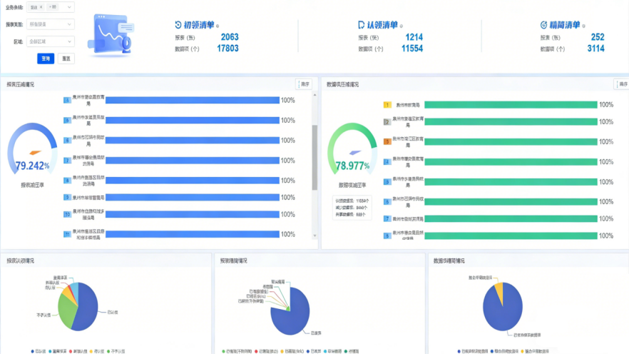
  在基层减负方面,一场覆盖全市的基层报表数据摸底工作全面铺开,通过从源头规范数据采集、整合、共享和应用流程,一度困扰基层的“报表繁、重复报”问题迎来破解之道。截至目前,已累计梳理各类报表2000余张、数据项近18000个,精简基层报表超250张,压减重复数据项近3200个,报表减压率、数据项减压率均达80%左右,让基层干部从“文山会海”中解脱出来,得以腾出更多精力抓落实、促发展,真正实现了“善事”先“利其器”。

 

  春山可望,未来可期。站在新的起点上,泉州正以更加昂扬的姿态,乘“数”而上、逐“数”远航,在数智产业的广阔蓝海中破浪远航,奋力走好“十五五”开局第一步,为谱写数字泉州建设新篇章贡献强劲动能。

扫一扫在手机上查看当前页面