您当前的位置:首页 > 政务公开 > 泉州动态 > 泉州要闻
减压80%!我市基层“指尖减负”落地见效
来源:泉州市数据管理局、福建省大数据集团泉州有限公司、泉州政务 2026-02-22 10:47 阅读人数:1

  

  为深入贯彻落实党中央关于整治形式主义为基层减负的决策部署,国务院办公厅印发《基层报表数据“只报一次”工作指引》,聚焦基层报表“数据多、重复填、渠道杂”等突出问题,泉州市数据管理局多措并举推进基层报表数据“只报一次”工作落地实施,推动基层报表数据“只报一次”改革走深走实,让基层干部从“围着表格转”转向“围着群众干”,切实提升基层治理效能。

           

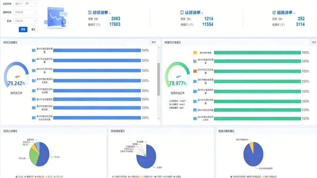
  理清报表底账,夯实数据基础。深入开展基层报表摸底工作,采用“基层梳理、逐级认领”工作模式,全面梳理2024年以来各部门下发的各类基层填报报表。通过乡镇(街道)、村居(社区)全域排查梳理,各层级相关部门自下而上复核认领,最终汇总形成规范统一、底数清晰的全市基层报表台账,共梳理出超2000张初始清单,近18000个数据项,清单认领率超60%、数据项近70%,从源头遏制报表随意下发、重复填报的现象,推动报表管理从“无序发散”向“规范有序”转变。

  推进精简整合,优化工作机制。建立“部门初审、市级复核、动态调整”的分级审核机制,指导各部门对照权责清单梳理报表,清理过度留痕、超出基层职责范围的无效报表,同时推动数据定义相近、重复采集频率高的报表整合。截至2025年底,已累计精简基层报表超250张,压减重复数据项近3200个,报表减压率、数据项减压率均达80%左右。推动报表管理从“重数量、重形式”向“重实效、重质量”转变,让基层干部摆脱繁琐报表的束缚,有更多时间和精力深入一线、服务群众。

  推广系统应用,扩大覆盖密度。我市通过组织市、县两级相关部门人员,采取“线上+线下”双会场形式开展系统应用培训与推介,并组建专项工作专班,全力推动省“一表通”系统实现市、县、乡、村四级全覆盖,支撑全市报表管理、下发、填报全流程工作。目前累计配置系统管理员近3500个,实现基层各管理节点账号全覆盖,有效支撑共青团、消防、生态环境等多条线业务全链路流转,完成了系统的全面推广。此举将推动基层报表填报向“线上化、集约化、高效化”转变,大幅减少人工填报误差,提升数据共享复用效率,促进数据资源从“分散采集”向“集中共享”转型,进一步扩大“只报一次”改革覆盖面,确保改革成果直达村居(社区)、惠及基层干部,持续夯实基层治理数字化基础,为提升基层治理精准度和高效性提供有力支撑。

扫一扫在手机上查看当前页面